Завдання клієнта
Компанія «Нова пошта» поставила завдання створити єдину цифрову платформу для:
- обліку та планування технічного обслуговування і ремонтів обладнання (ТОІР);
- інтеграції з WMS для управління запасними частинами;
- візуалізації обладнання на терміналі та контролю його технічного стану.
Система мала охоплювати не лише внутрішніх інженерів компанії, а й зовнішні сервісні організації, які виконують обслуговування техніки.
Рішення
Ми розробили комплексну систему на базі K2 Cloud ERP (Python), яка об’єднала управління ТОІР, складський облік, візуалізацію обладнання та мобільну роботу сервісних команд.
Вебдодаток
- Гнучкий адміністративний інтерфейс для керування процесами ТОІР, обладнанням, складами та завданнями.
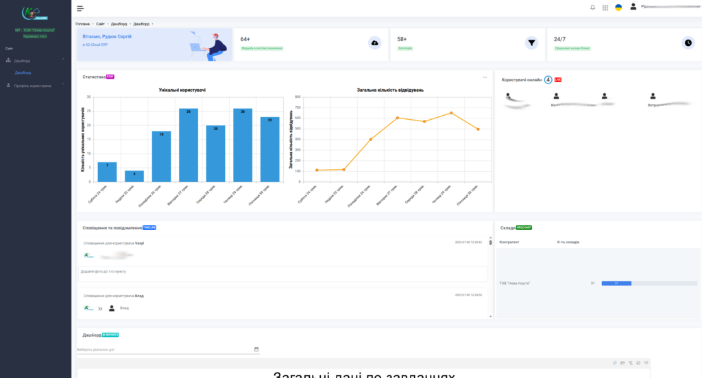
- Дашборди з ключовими метриками: кількість завдань, статуси, регіони, завантаженість персоналу, KPI.
- Звіти за періодами та регіонами з можливістю інтеграції з аналітичними інструментами.
Мобільний додаток
- Підтримка інженерів і сервісних працівників безпосередньо на місці огляду чи ремонту.
- Фіксація результатів робіт із:
- фото,
- коментарями,
- відмітками про використані запчастини.
Основна функціональність
Інтерактивна схема терміналу
- Візуальне представлення виробничих ліній, конвеєрів і зон обслуговування.
- Швидкий перехід до конкретної одиниці обладнання прямо з план-схеми.
- Наочне розміщення техніки для кращого розуміння структури об’єкта.
Облік обладнання
- Детальна картка кожної одиниці техніки:
- фото,
- опис,
- інвентарний номер,
- статус.
- Прив’язка обладнання до план-схеми терміналу.
- Історія ремонтів і регламентних робіт, інструкції з обслуговування.
Планування та контроль завдань
- Планування робіт ТО за типами:
- денні,
- нічні,
- аварійні,
- планові.
- Графіки ППР (планово-попереджувальних робіт) з кольоровим відображенням активностей.
- Підтримка статусів завдань, зокрема:
- в роботі,
- завершено,
- на ознайомленні,
- потребує напарника тощо.
WMS-функціонал
- Облік запасів і розрахунок залишків по партіях та одиницях.
- Проведення інвентаризації, внутрішніх переміщень, актів списання.
- Контроль запасних частин, які використовуються під час ТО та ремонтів.
Інтеграція та безпека
Система синхронізується з обліковою системою «Нової пошти» через:
- захищений обмін файлами (PUB/SUB) — для безпечної та стабільної передачі даних;
- автоматизоване оновлення довідників і операційних даних:
- склади,
- обладнання,
- контрагенти.
Хто використовує систему
- Внутрішні інженери «Нової пошти»
- Сторонні сервісні компанії, що обслуговують обладнання
(наприклад: конвеєри, транспортери, сортувальники тощо)
Результати впровадження
- Централізований облік обладнання
- Прозоре планування та контроль ТО
- Скорочення часу простоїв
- Своєчасне оновлення даних між підрозділами
- Мобільна робота сервісних команд безпосередньо на об’єкті
Ілюстрації (скріншоти модулів)
Додані скріншоти демонструють реальні модулі системи:
- Головна панель (дашборд)
- Статистика завдань
- Облік запасів
- Список техніки та завдань
- План-схема терміналу
- Картка обладнання з 3D-рендером




















